Logo Time4Digital Logo Time4Digital
  • Webagentur
  • Dienstleistungen
    Alle Dienstleistungen im Überblick
    Webentwicklung und Softwareentwicklung
    Support für Ihre Website & Webanwendung
    Innovative & nachhaltige Webseiten Agentur
    Onlinemarketing & Suchmaschinen-Optimierung
    Content Management Systeme
    E-Commerce-Lösungen
    Lokale SEO Agentur
  • Portfolio
  • Webseiten
  • Team
  • Insights
  • Termin
    buchen
  • Gratis
    SEO Check
  • English
  • Deutsch
  • French

Einrichtung von Prometheus, Grafana und Spring Boot

Geschrieben am 08.10.2024 14:33 von rd

Inhaltsverzeichnis

Navigation überspringen
  • Einrichtung von Prometheus und Grafana mit Docker-Compose
    • Prometheus und Grafana Docker Container
    • Prometheus Konfigurationsdatei
    • Auf Prometheus und Grafana zugreifen
    • Prometheus Metrics in Grafana darstellen
  • Spring Boot Metrics in Prometheus und Grafana auslesen
    • Spring Boot Prometheus Dependency Installation
    • Spring Boot Prometheus Konfiguration
    • Spring Boot Metrics in Prometheus konfigurieren
    • Spring Boot Metrics Grafana Beispiel Dashboard
  • Spring Boot Logs in Grafana auslesen
    • Docker-Compose auf Spring Boot Server mit Promtail Installation
    • Promtail Konfiguration
    • Loki Installation und Konfiguration
    • Loki in Grafana einbinden
    • Spring Boot INFO Logs Grafana Beispiel Dashboard
 
Grafana Spring Boot Dashboard Beispiel

In der heutigen digitalen Welt sind Server und Anwendungen das Herzstück jeder Organisation. Um sicherzustellen, dass alles reibungslos läuft, ist Server Monitoring unerlässlich. Es hilft uns, Probleme frühzeitig zu erkennen und zu verhindern, dass sie zu großen Ausfällen oder Performanceproblemen führen. Wenn wir wichtige Metriken wie CPU-Auslastung und Arbeitsspeicher im Auge behalten, können wir unsere Systeme optimieren und die Benutzererfahrung verbessern.

Hier kommen Prometheus und Grafana ins Spiel. Prometheus ist ein cooles Open-Source-Tool, das dafür sorgt, dass wir alle wichtigen Daten im Blick haben. Es sammelt und speichert Metriken in Echtzeit und macht das Monitoring von dynamischen Umgebungen super einfach. Grafana ergänzt das Ganze mit seiner genialen Visualisierung. Damit können wir Dashboards erstellen, die unsere Daten anschaulich präsentieren und uns helfen, Trends und Muster schnell zu erkennen.

Mit dieser Kombination aus Prometheus und Grafana haben wir die perfekte Lösung, um unsere Server im Griff zu behalten und datengestützte Entscheidungen zu treffen. So bleiben wir immer auf der Höhe und können Probleme proaktiv angehen!

 

Einrichtung von Prometheus und Grafana mit Docker-Compose

Der schnellste Weg, Prometheus und Grafana zum Laufen zu bringen, ist über Docker. So sparst du jede Menge Zeit bei der Konfiguration und Sicherheit, denn Docker bietet eine solide Basis. Die bereitgestellten Docker-Images sind schon gut vorkonfiguriert, was den Einstieg super einfach macht.
Falls du Docker-Compose noch nicht installiert hast, schau dir am besten diese Dokumentation an: https://docs.docker.com/compose/install/linux/.

Prometheus und Grafana Docker Container

Um loszulegen, erstellst du auf deinem Server, wo bereits Docker und Docker-Compose installiert sind, einfach eine neue `docker-compose.yml`-Datei:

version: '3.7'

services:
  prometheus:
    image: prom/prometheus
    container_name: prometheus
    volumes:
      - ./prometheus.yml:/etc/prometheus/prometheus.yml
    ports:
      - "9090:9090"

  grafana:
    image: grafana/grafana
    container_name: grafana
    ports:
      - "3000:3000"
    environment:
      - GF_SECURITY_ADMIN_PASSWORD=admin

ACHTUNG: Das Passwort solltest du auf jeden Fall nicht auf "admin" lassen, wenn der Server von außen verfügbar ist. Ansonsten dringen gerne solche Viecher wie Script-Kids in euer System ein.

Prometheus Konfigurationsdatei

Im Verzeichnis, in dem sich deine docker-compose.yml befindet, musst du noch eine Datei mit dem Namen prometheus.yml erstellen. Füge dann folgenden Code hinzu:

global:
  scrape_interval: 15s

scrape_configs:
  - job_name: "prometheus"
    static_configs:
      - targets: ["localhost:9090"]

Hier haben wir nun einen Scrape-Job definiert, der auf den Service localhost:9090 zugreift, das ist der Prometheus-Server selbst. Durch diese Konfiguration werden in Prometheus verschiedene Expressions geladen, die du nutzen kannst, um Metrikdaten bezüglich des Prometheus-Servers einzulesen.

Auf Prometheus und Grafana zugreifen

Nachdem die Konfiguration steht, musst du die Docker-Container starten. Dazu nutzt du den Befehl:

docker-compose up -d

Falls keine weitere Firewall oder Ähnliches im Weg steht, sollten Prometheus und Grafana erreichbar sein.

Um auf Prometheus zuzugreifen, nimmst du folgenden Link:
<server-ip>:9090

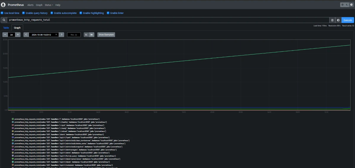
Da wir in der Konfigurationsdatei einen Scraper definiert haben, der die Metriken aus dem Prometheus-Container ausliest, kannst du als Beispiel mit folgendem Link die Anzahl an HTTP-Requests anzeigen lassen:
<server-ip>:9090/graph?g0.expr=prometheus_http_requests_total&g0.tab=0&g0.display_mode=lines&g0.show_exemplars=0&g0.range_input=1h

Prometheus Beispiel Diagramm mit Metrik Daten
 

Um auf Grafana zuzugreifen, nimmst du folgenden Link:
<server-ip>:3000

Hier loggst du dich mit dem Passwort ein, das du in der docker-compose.yml-Datei definiert hast.

Wie du siehst, ist Grafana noch ziemlich leer. Bevor du dein eigenes Dashboard definierst, musst du Prometheus einbinden. Dazu nutzt du folgenden Link:
<server-ip>:3000/connections/datasources/new

Da wählst du einfach nur Prometheus aus und verwendest als URL:
<server-ip>:9090

Speichere das dann ab.

Prometheus Metrics in Grafana darstellen

In Grafana werden Metrikdaten in Dashboards definiert und je nach Konfiguration visuell angezeigt. Um ein Dashboard zu erstellen, öffne folgenden Link:
<server-ip>:3000/dashboards

Hier erstellst du ein neues Dashboard, indem du oben rechts auf "New" klickst. Danach wählst du "Add visualization" und als Data Source nimmst du, wie vorher definiert, Prometheus aus.

Beschreibung Grafana Dashboard Konfiguration

Im ersten Schritt kannst du das Panel ganz einfach konfigurieren. Ein Panel enthält eine oder mehrere Metrikdaten, die du von der Data Source ziehst. Hier konfigurierst du alle relevanten Einstellungen zur Darstellung, z. B. Titel, Hintergrund, Graph-Styles usw.

Im zweiten Schritt bestimmst du, wie die Metrik dargestellt werden soll. Du wählst zuerst eine Metrik aus und kannst dann die Daten filtern, z. B. nach bestimmten Codes, die in der Metrik verfügbar sind. Außerdem kannst du verschiedene Operationen ausführen, wie z. B. den Durchschnitt bestimmter Werte berechnen und vieles mehr.

Mehr dazu findest du in der offiziellen Einführung von Grafana:
https://grafana.com/docs/grafana/latest/panels-visualizations/query-transform-data/#add-a-query

... und somit hätten wir es geschafft! Jetzt solltest du Prometheus und Grafana aufgesetzt haben und kannst damit experimentieren. Prometheus und Grafana bilden zusammen ein starkes Duo, wenn es um Monitoring und Visualisierung geht. Beide Tools sind flexibel und bieten dir viele Möglichkeiten, deine Systeme und Anwendungen im Blick zu behalten.

Prometheus ist dein Go-to-Tool, wenn es darum geht, Metrikdaten in Echtzeit zu sammeln und zu speichern. Es holt sich die Daten von deinen Servern und Anwendungen, speichert sie ab und bietet dir eine starke Abfragesprache, um diese Daten zu analysieren. Besonders bei der Überwachung von Microservices und dynamischen Umgebungen zeigt Prometheus seine Stärke.

Grafana ergänzt Prometheus perfekt, wenn es um die Visualisierung der Metrikdaten geht. Du kannst interaktive Dashboards erstellen, die dir auf einen Blick zeigen, wie sich deine Systeme verhalten. Mit Grafana machst du die Daten von Prometheus nicht nur sichtbar, sondern passt sie auch ganz nach deinen Wünschen an.

Zusammen bieten dir Prometheus und Grafana ein mächtiges Monitoring-System, mit dem du sowohl die Leistung deiner Infrastruktur als auch die Stabilität deiner Anwendungen stets im Blick hast.

Spring Boot Metrics in Prometheus und Grafana auslesen

Jetzt gehen wir anwendungsbezogen an das Monitoring ran.

Stell dir vor, du hast eine Spring Boot-Applikation, in der viel Datenverkehr herrscht und jede Menge Logs in verschiedenen Bereichen gespeichert werden. In diesem Abschnitt zeige ich dir, wie du das Ganze einrichtest – mit einer Prometheus-Dependency, Promtail zum Einsenden der Logs in Richtung Loki. Loki fungiert dabei als Schnittstelle, die Grafana nutzt, um die Log-Dateien visuell darzustellen.

Spring Boot Prometheus Dependency Installation

Wir nutzen Maven als Build-Tool, aber mit Gradle funktioniert es genauso – die Herangehensweise bleibt die gleiche.

Maven:

In deiner pom.xml-Datei musst du folgende Dependency hinzufügen:

<dependency>
    <groupId>io.micrometer</groupId>
    <artifactId>micrometer-registry-prometheus</artifactId>
</dependency>

Gradle:

Für Gradle musst du deine build.gradle anpassen. Füge diesen Code hinzu:

implementation 'io.micrometer:micrometer-registry-prometheus'

Dann buildest du nochmal dein Projekt neu, um die Änderungen zu übernehmen.

Spring Boot Prometheus Konfiguration

Damit du die Metrics auch auslesen kannst, musst du unbedingt folgendes in deiner application.properties oder application.yml hinzufügen:

management.endpoints.web.exposure.include=prometheus
management.endpoint.prometheus.enabled=true

Das sorgt dafür, dass die Prometheus-Metriken über den passenden Endpoint verfügbar sind.

Achtung: Wenn Spring Boot Security aktiviert ist, musst du den Endpoint entsprechend erlauben, damit du auf die Metriken zugreifen kannst.

Spring Boot Metrics in Prometheus konfigurieren

Nun musst du den Scraper noch in der Prometheus-Konfiguration konfigurieren:

Dazu fügst du in der prometheus.yml folgenden Inhalt hinzu:

global:
  scrape_interval: 15s

scrape_configs:
  - job_name: 'prometheus'
    static_configs:
      - targets: ['localhost:9090']
      
  - job_name: 'spring-boot'
    static_configs:
      - metrics_path: "/actuator/prometheus"
      - targets: ['<springboot-server-ip>:8080']

Nachdem du die Änderungen vorgenommen hast, starte den Container neu.

Hat alles geklappt? Dann solltest du in Prometheus oder Grafana neue Expressions finden, wie z. B. jvm_info.

Spring Boot Metrics Grafana Beispiel Dashboard

Grafana Spring Boot Dashboard Einführung

Im folgenden Link findest du die ID oder das JSON, das du ganz einfach in Grafana importieren kannst:

https://grafana.com/grafana/dashboards/19004-spring-boot-statistics/

Spring Boot Logs in Grafana auslesen

Das Auslesen von Spring Boot Logs in Grafana ist besonders sinnvoll, da es dir ermöglicht, die Performance und das Verhalten deiner Anwendung in Echtzeit zu überwachen. Durch die zentrale Visualisierung der Logs kannst du Probleme schneller identifizieren und analysieren, wodurch du effizientere Debugging- und Optimierungsprozesse einleiten kannst. Grafana bietet dir die Möglichkeit, Logs interaktiv zu durchsuchen und verschiedene Metriken zu korrelieren, was die Fehlerdiagnose erheblich vereinfacht. So behältst du nicht nur den Überblick über die Logs, sondern kannst auch fundierte Entscheidungen zur Verbesserung deiner Anwendung treffen.

In diesem Vorgang musst du ebenfalls Docker installiert haben, um den Docker-Image Promtail auf dem Server zu installieren, auf dem auch Spring Boot läuft. Promtail dient dazu, die Logs Richtung Loki zu schicken. Loki kann ebenfalls als Docker-Image installiert werden und wird von Grafana ausgelesen, denn Grafana bietet bereits eine Loki-Datenquelle, um die Logs visuell darzustellen. Das hat nichts mehr mit Prometheus zu tun.

Docker-Compose auf Spring Boot Server mit Promtail Installation

Dazu erstellst du auf dem Spring Boot Server eine docker-compose.yaml mit folgendem Inhalt:

version: '3.8'
services:
  promtail:
    image: grafana/promtail:latest
    container_name: promtail
    volumes:
      - ../tomcat/logs:/var/log
      - ./promtail-config.yml:/etc/promtail/promtail-config.yml
    command: -config.file=/etc/promtail/promtail-config.yml
    restart: always

Achtung: Der Pfad ../tomcat/logs dient hier nur als Beispiel. Es ist wichtig, dass du den Pfad zu deinen Logs anpasst, da er bei dir anders sein könnte.

Promtail Konfiguration

Hierzu erstellst du eine neue Datei namens promtail-config.yml und nimmst diese Vorlage als Inhalt:

server:
  http_listen_port: 9080
  grpc_listen_port: 0

positions:
  filename: /tmp/positions.yaml

clients:
  - url:<grafana-server-ip>/loki/api/v1/push

scrape_configs:
  - job_name: "tomcat-logs"
    static_configs:
      - targets:
          - localhost
        labels:
          job: "tomcat"
          __path__: /var/log/*.log

Stelle sicher, dass du den url-Eintrag zum Grafana-Server anpasst.
Dann kannst du den Container auch starten.

Loki Installation und Konfiguration

Loki kannst du dort installieren, wo auch Grafana installiert ist. Dazu erweiterst du die docker-compose.yml auf deinem Server:

version: '3.7'

services:
  prometheus:
    image: prom/prometheus
    container_name: prometheus
    volumes:
      - ./prometheus.yml:/etc/prometheus/prometheus.yml
    ports:
      - "9090:9090"

  grafana:
    image: grafana/grafana
    container_name: grafana
    ports:
      - "3000:3000"
    environment:
      - GF_SECURITY_ADMIN_PASSWORD=admin

  # loki hinzufügen
  loki:
    image: grafana/loki:2.9.10
    container_name: loki
    command: -config.file=/etc/loki/local-config.yaml
    restart: always
    ports:
      - "3100:3100"

Dann kannst du den Loki Container auch starten.

Loki in Grafana einbinden

Dazu gehst du wieder unter:

<server-ip>:3000/connections/datasources/new

und wählst als Data-Source diesmal Loki aus. Als URL nimmst du:

<server-ip>:3100

Dann kannst du ein neues Dashboard erstellen und nutzt dann Loki als Data Source.

Spring Boot INFO Logs Grafana Beispiel Dashboard

Spring Boot Logs in Grafana anzeigen

Als Beispiel kannst du dieses Dashboard einfach als JSON importieren. Es sollte, wie im Bild sichtbar, die INFO Logs anzeigen. Natürlich könnte man da die Filter rausnehmen und das Ganze individuell filtern:

{
  "annotations": {
    "list": [
      {
        "builtIn": 1,
        "datasource": {
          "type": "grafana",
          "uid": "-- Grafana --"
        },
        "enable": true,
        "hide": true,
        "iconColor": "rgba(0, 211, 255, 1)",
        "name": "Annotations & Alerts",
        "type": "dashboard"
      }
    ]
  },
  "editable": true,
  "fiscalYearStartMonth": 0,
  "graphTooltip": 0,
  "id": 8,
  "links": [],
  "panels": [
    {
      "datasource": {
        "default": false,
        "type": "loki",
        "uid": "fdzus37vrepkwb"
      },
      "description": "",
      "gridPos": {
        "h": 7,
        "w": 12,
        "x": 0,
        "y": 0
      },
      "id": 98,
      "options": {
        "dedupStrategy": "none",
        "enableLogDetails": true,
        "prettifyLogMessage": true,
        "showCommonLabels": false,
        "showLabels": false,
        "showTime": false,
        "sortOrder": "Descending",
        "wrapLogMessage": false
      },
      "pluginVersion": "11.2.0",
      "targets": [
        {
          "datasource": {
            "type": "loki",
            "uid": "fdzus37vrepkwb"
          },
          "editorMode": "builder",
          "expr": "{filename=\"/var/log/spring.log\"} |= `INFO`",
          "hide": false,
          "queryType": "range",
          "refId": "A"
        }
      ],
      "title": "INFOS",
      "type": "logs"
    }
  ],
  "schemaVersion": 39,
  "tags": [],
  "templating": {
    "list": []
  },
  "time": {
    "from": "now-6h",
    "to": "now"
  },
  "timepicker": {},
  "timezone": "browser",
  "title": "Info Logs Springboot Test Dashboard",
  "uid": "fe0ggsmsm2igwd",
  "version": 3,
  "weekStart": ""
}

Und da haben wir es! Die Konfiguration ist endlich abgeschlossen. Jetzt kannst du die Logs und Metrikdaten deiner Spring Boot-Anwendung in Grafana genießen und ganz einfach visualisieren. Die Möglichkeit, alles an einem Ort zu sehen, macht es viel einfacher, die Leistung deiner Anwendung zu überwachen und schnell auf potenzielle Probleme zu reagieren.

Mit Grafana hast du ein mächtiges Werkzeug, um die gesammelten Daten effektiv darzustellen. Du kannst interaktive Dashboards erstellen, die dir auf einen Blick zeigen, wie es um deine Anwendung steht. Egal, ob du Performance-Überwachung oder Fehleranalyse machst, das Zusammenspiel von Prometheus, Grafana und Spring Boot gibt dir die Kontrolle und Einblicke, die du benötigst.

Viel Spaß beim Experimentieren mit den Metriken und Logs!

  • Facebook
  • LinkedIn
  • WhatsApp
  • E-mail
  • Twitter
time4digital S.à r.l.

2C, op der Gare
L-6850 Manternach

Telefon: + 352 29 20 21

Über uns

Die Firma time4digital SARL ist spezialisiert auf die Entwicklung spezifischer Software Lösungen in Form von Web- und mobile Anwendungen.

Kontaktieren Sie uns!
Legales
  • Impressum
  • Datenschutz
  • Cookie Consent

    Privatsphäre-Einstellungen ändern
Gehe zu
  • Home
  • Über uns
  • Services
  • Portfolio
  • Unser Team
  • Kontakt

© time4digital S.à r.l.

Unsere Webseite verwendet Cookies.

Diese Cookies sind erforderlich für die Funktionalität der Webseite.

Schützt vor Cross-Site-Request-Forgery-Angriffen.

Anbieter: Time4Digital
Speicherdauer: Dieses Cookie bleibt nur für die aktuelle Browsersitzung bestehen.

Speichert die aktuelle PHP-Sitzung.

Anbieter: Time4Digital
Speicherdauer: Dieses Cookie bleibt nur für die aktuelle Browsersitzung bestehen.

Diese Cookies sind optional und beeinträchtigen die Funktionalität der Webseite nicht.

Dieser Cookie steht im Zusammenhang mit Google Universal Analytics - einer bedeutenden Aktualisierung des häufiger verwendeten Analysedienstes von Google. Dieses Cookie wird verwendet, um eindeutige Nutzer zu unterscheiden, indem eine zufällig generierte Nummer als Kundenkennung zugewiesen wird. Es ist in jeder Seitenanforderung auf einer Website enthalten und wird zur Berechnung von Besucher-, Sitzungs- und Kampagnendaten für die Analyseberichte der Website verwendet.

Anbieter: Google
Speicherdauer: 1 Jahr 1 Monat

Dieses Cookie wird von Google Analytics verwendet, um den Sitzungsstatus zu erhalten.

Anbieter: Google
Speicherdauer: 1 Jahr 1 Monat